当前位置: 首页 > 行业物流

都在谈绿色物流是未来,快递企业如何才能“绿”起来?

  近年来,随着物流业市场规模的扩大,国家开始重视对物流产业的绿色化改造,物流企业纷纷开始布局,利用大数据、物联网、新材料、新能源等技术对物流产业的仓储、包装、运输和末端回收等各环节进行改造升级,推进绿色物流。  物流行业在国民经济中扮演着不可替代的重要角色,是实现商品流通的桥梁。然而,传统物流在包装、...

02月08日 15:36

2017年最大的惊喜是这个:纵观服装行业裂变!

  中华民族是个擅长学习与创造的民族,服装行业过去20年,一直在对标国际品牌,“模仿”与“借鉴”他们,2017年大家发现,该学的基本学过了,接下来怎么走?  《侏罗纪公园》里的数学家说:生命是奔放的,总能自己找到出路。2017年快速裂变的服装行业,走出了怎样的路呢?  友情提醒:以下观点纯属瞎扯,数据也...

02月08日 15:32

腾讯突然密集投资零售,马化腾想争什么?

  过去一个月,当我们谈论腾讯时,更多是在谈腾讯布局零售。  这个中国最大的社交平台突然在2017年尾,频繁地与零售扯上关系。50天内,腾讯先后战略投资永辉超市、超级物种、家乐福和万达商业,就连男装品牌商海澜之家也于前几天确认向腾讯出让5%的股份。  远不止这些。西南区域连锁零售企业步步高于1月22日起...

02月08日 14:16
从亚马逊 VS 京东的退换货体验看供应链管理

从亚马逊 VS 京东的退换货体验看供应链管理

  日前,临近年底,公司由于其卓越的财务绩效,给每位员工额外发了一张面值800元的亚马逊电子卡,虽然金额不大,而且额外扣个人所得税,但也是值得继续提倡和鼓励的行为(笑)。  因此笔者决定慎重使用,重新找回了亚马逊登录密码,左看...

02月08日 14:16

这家第五方物流平台给我们新物流带来哪些启发?

  熟悉物流的朋友,一般都了解公共物流平台可以分三类:  1,物流信息平台,人找信息,相当于一个黄页:  2,物流交易平台,实现了信息找人,但只是简单的交易撮合没有形成闭环出现刷单的现象;  3,是物流产业互联生态圈的打造,利用互联网、物联网、云计算、大数据,结合线下资源,实现物流程环节的优化重组。  ...

02月08日 10:38 物流勇说

用工荒与跳槽季,加薪补贴仍难留人!外卖春节真能不打烊?

  春节将至,全国进入“春节模式”,商铺关门,快递停收,大批的外来员工迎来了“返乡潮”。由于不少餐饮店铺停止营业,不少人担心吃饭将成难题。  近日,美团外卖与饿了么两大平台表示,2018年春节期间外卖不打烊,平台将保持正常运营,同时还将推出年夜饭预定、购年货等新年活动。事实上,美团外卖数据显示,近几年春...

02月08日 10:15 第一物流网
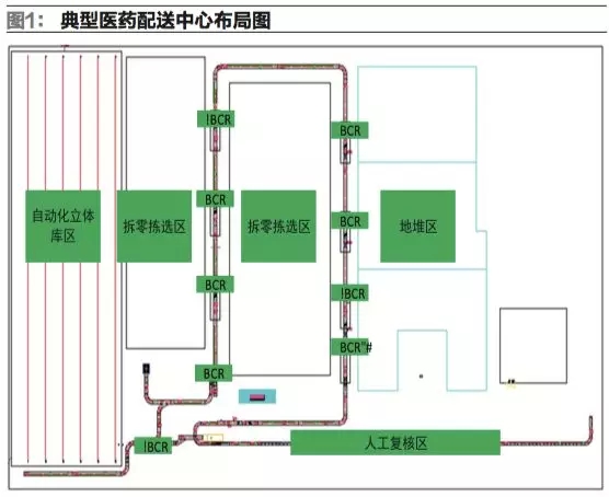
医药配送中心箱式输送系统中物料追踪技术的实现

医药配送中心箱式输送系统中物料追踪技术的实现

  本文详细介绍了一种用于医药配送中心箱式输送系统中的物料追踪技术在设备控制层的实现方法,包括系统组成、实现过程以及应用效果。结果表明,该技术稳定可靠,可为医药配送中心物料追踪和信息追溯提供参考,具有较大的推广意义。  一、概...

02月07日 14:24

区块链与绿色供应链“双链融合”提高公共管理效率

  绿色供应链往往意味着高成本,环保带来的成本高门槛往往不被以成本为市场竞争手段的多数企业所主动采用,特别在环保体系中“劣币驱良币”的柠檬市场制约下,绿色供应链往往只是部分企业构筑品牌的噱头。然而,区块链却可以通过与绿色供应链“双链融合”,巧妙构筑一条全新的环境优化型产业链生态。  随着全球性消费升级,...

02月07日 10:40 经济参考报

10秒快速发布需求

让物流专家来找您